根據《飲用天然礦泉水》GB8537-2008國標的定義,天然礦泉水是指:從地下深處自然涌出的或經鉆井采集的,含有一定量的礦物鹽、微量元素或其他成分,在一定區域未受污染并采取預防措施避免污染的水;在通常情況下,其化學成分、流量、水溫等動態指標在天然周期波動范圍內相對穩定。因此桶裝礦泉水處理設備的目的就是去除天然水中的可見物、細菌、膠原體及對人體有害的礦物質或重金屬離子,而保留對人體有益的礦物質,從而使其符合國標中的各項指標。

一、超濾膜技術簡介
1、21世紀高新技術之一
2、21世紀最有發展前途的高科技之一
3、國家“七.五”和“八.五” 重點科技攻關項目
4、常溫低壓下操作、無相變、能耗低
5、生活飲用水、生活污水處理設備的主流趨勢技術
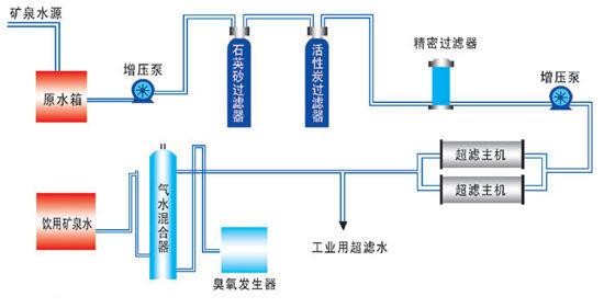
二、超濾膜技術過濾原理及性能特點
超濾是一種與膜孔徑大小相關的篩分過程,以膜兩側的壓力差為驅動力,以超濾膜為過濾介質,在一定壓力下,當原液流過膜表面時,超濾膜表面密布的許多細小的微孔只允許水及小分子物質通過而成為透過液,而原液中體積大于膜表面微孔徑的物質則被截留在膜的進液側,成為濃縮液,因而實現對原液的凈化、分離和濃縮的目的。
1、超濾膜過濾原理圖
每米長的超濾膜絲管壁上約有60億個0.01微米的微孔,其孔徑只允許水分子、水中的有益礦物質和微量元素通過,而最小細菌的體積都在0.02微米以上,因此細菌以及比細菌體積大得多的膠體、鐵銹、懸浮物、泥沙、大分子有機物等都能被超濾膜截留下來,從而實現了凈化過程。

2、超濾膜的制水流程
自來水先進入超濾膜管內,在水壓差的作用下,膜表面上密布的許多0.01微米的微孔只允許水分子、有益礦物質和微量元素透過,成為凈化水。而細菌、鐵銹、膠體、泥沙、懸浮物、大分子有機物等有害物質則被截留在超濾膜管內,在超濾膜進行沖洗時排出。

3、超濾膜沖洗流程
超濾膜使用一段時間后,被截留下來的細菌、鐵銹、膠體、懸浮物、大分子有機物等有害物質會依附在超濾膜的內表面,使超濾膜的產水量逐漸下降,尤其是自來水質污染嚴重時,更易引起超濾膜的堵塞,定期對超濾膜進行沖洗可有效恢復膜的產水量。



